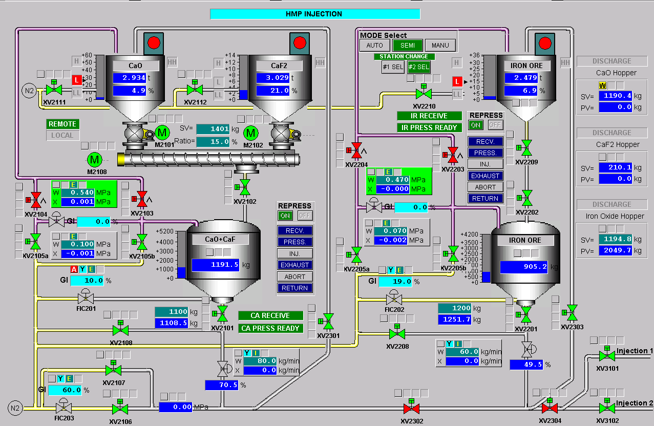
钢包脱磷系统
• 总包单位:宝钢BSEE
• CPU模块:S7400HCPU
• 冗余I/O数:4000点
• L2管理:ERP
• L1监控:WinCC7.0
• CPU模块:S7400HCPU
• 冗余I/O数:4000点
• L2管理:ERP
• L1监控:WinCC7.0
上一篇:
重大危险源安全监控信息系统——软件应用
下一篇:
龙门起重机—港口机械
微信扫描关注: 黾勉智能